行业干货 | 施工安全管理流于形式怎么办?这五个“必要”帮你解决!
导语
6月是第22个全国“安全生产月”,今年主题为 “人人讲安全、个个会应急”。作为建筑工程单位,质量安全管理是整个项目建设过程中的核心内容,很多工程企业虽然对质量安全管理较为重视,却没有把握住管理要点,项目监管不到位,轻则导致延期、质量问题,影响项目效益,重则造成重大安全事故,不但面临巨额损失,也影响企业信用评级和项目承接。

引发质量安全风险一般主要有以下几种情况:

高效工程安全管理的五个“必要”


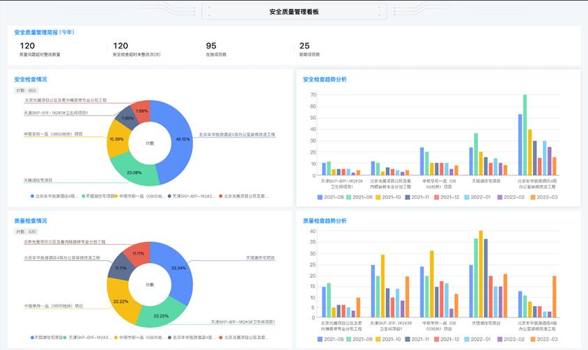
红圈工程项目管理系统模拟安全管理界面
“
问题一:
我们搞工程的又不具备科技能力,怎么做信息化管理?
“
问题二

红圈工程项目管理系统
关键词:施工企业管理软件,工程企业管理系统,施工企业管理系统,工程项目管理软件排名,工程项目管理系统排名,工程项目管理软件哪个好,工程项目管理系统哪个好,工程企业数字化,工程OA,工程ERP,施工企业数字化,施工企业信息化,信息化项目管理,数字化项目管理
近来,“数字化转型”成了一个高频词,且热度不断在增高。业内许多人士都在谈论这个话题,大有谁不谈“数字化转型”谁就是个“落伍者”之状。为便于在相同语境下讨论问题,今天我也凑个热闹,以“数字化转型”为题,谈一点粗浅认识,就教于同行。
京公网安备 11010802037035号